4 американских экономических сигналов, которые могут изменить настроение по отношению к Биткоину на этой неделе
В марте 2026 года настроение по отношению к Биткоину формируется сложным взаимодействием макроэкономических сигналов США и обостряющихся геополитических напряженностей. Хотя рынок недавно пережил бычий импульс, и Биткоин приблизился к отметке $120 , более широкие экономические данные вызвали период значительной волатильности.
Последние отчеты Федеральной резервной системы свидетельствуют о замедлении экономики, при котором активность расширяется лишь незначительно, а домохозяйства с низким доходом проявляют повышенную финансовую осторожность. Инвесторы особенно сосредоточены на данных по рынку труда, поскольку недавние добавления в несельскохозяйственный сектор в размере 130 000 снизились ниже официальных прогнозов, что усиливает ожидания снижения процентных ставок. Однако эти надежды усложняются ростом рисков инфляции. В связи с ростом цен на нефть до $BTC за баррель из-за продолжающегося конфликта между США и Ираном модели показывают, что индекс потребительских цен может достичь своего максимума с 2023 года, что потенциально вынудит ФРС сохранить жесткую политику.
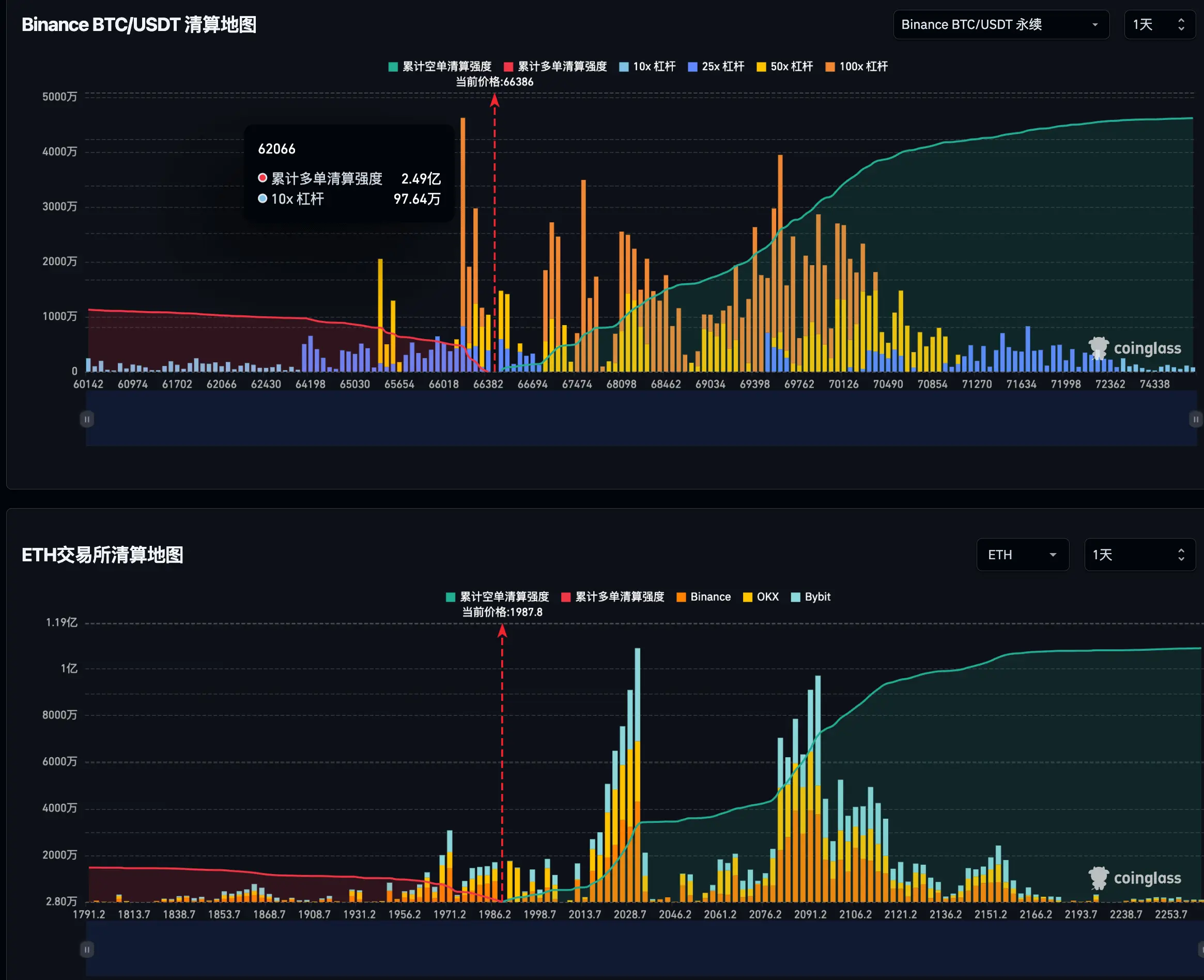
Что касается динамики рынка, корреляция Биткоина с индексом S&P 500 выросла до 0,55, что указывает на то, что цифровой актив остается тесно связанным с движениями традиционных акций. Технический анализ показывает, что диапазон от $62,300 до $63,700 является критической поддержкой; снижение ниже этого уровня может привести к значительному падению. Напротив, пробой уровня сопротивления в $74,500 может вызвать рост на 18% до $88,100.
Данные на блокчейне показывают борьбу между держателями среднесрочного периода, которые накапливают активы, и долгосрочными держателями, начавшими распределять запасы. В конечном итоге, март считается решающим месяцем, когда Биткоин должен восстановить уровень в $80,000, чтобы подтвердить структурный прорыв и преодолеть текущие риски снижения.
В марте 2026 года настроение по отношению к Биткоину формируется сложным взаимодействием макроэкономических сигналов США и обостряющихся геополитических напряженностей. Хотя рынок недавно пережил бычий импульс, и Биткоин приблизился к отметке $120 , более широкие экономические данные вызвали период значительной волатильности.
Последние отчеты Федеральной резервной системы свидетельствуют о замедлении экономики, при котором активность расширяется лишь незначительно, а домохозяйства с низким доходом проявляют повышенную финансовую осторожность. Инвесторы особенно сосредоточены на данных по рынку труда, поскольку недавние добавления в несельскохозяйственный сектор в размере 130 000 снизились ниже официальных прогнозов, что усиливает ожидания снижения процентных ставок. Однако эти надежды усложняются ростом рисков инфляции. В связи с ростом цен на нефть до $BTC за баррель из-за продолжающегося конфликта между США и Ираном модели показывают, что индекс потребительских цен может достичь своего максимума с 2023 года, что потенциально вынудит ФРС сохранить жесткую политику.
Что касается динамики рынка, корреляция Биткоина с индексом S&P 500 выросла до 0,55, что указывает на то, что цифровой актив остается тесно связанным с движениями традиционных акций. Технический анализ показывает, что диапазон от $62,300 до $63,700 является критической поддержкой; снижение ниже этого уровня может привести к значительному падению. Напротив, пробой уровня сопротивления в $74,500 может вызвать рост на 18% до $88,100.
Данные на блокчейне показывают борьбу между держателями среднесрочного периода, которые накапливают активы, и долгосрочными держателями, начавшими распределять запасы. В конечном итоге, март считается решающим месяцем, когда Биткоин должен восстановить уровень в $80,000, чтобы подтвердить структурный прорыв и преодолеть текущие риски снижения.























